Monitor Pinot using Prometheus and Grafana
Here we will introduce how to monitor Pinot with Prometheus and Grafana in Kubernetes environment.
Prerequisite
Kubernetes v1.16.5
HelmCharts v3.1.2
Deploy Pinot
Install Pinot helm repo
## Adding Pinot helm repo
helm repo add pinot https://raw.githubusercontent.com/apache/pinot/master/kubernetes/helm
## Extract all the configurable values of Pinot Helm into a config.
helm inspect values pinot/pinot > /tmp/pinot-values.yamlConfigure Pinot Helm to enable Prometheus JMX Exporter
Configure jvmOpts:
Add JMX Prometheus Java Agent to controller.jvmOpts / broker.jvmOpts/ server.jvmOpts . Note that Pinot Docker image already packages jmx_prometheus_javaagent.jar.
Below config will expose pinot metrics to port 8008 for Prometheus to scrape.
controller:
...
jvmOpts: "-javaagent:/opt/pinot/etc/jmx_prometheus_javaagent/jmx_prometheus_javaagent.jar=8008:/opt/pinot/etc/jmx_prometheus_javaagent/configs/pinot.yml -Xms256M -Xmx1G"You can port forward port 8008 to local and access metrics though: http://localhost:8008/metrics
Configure service annotations:
Add Prometheus related annotations to enable Prometheus to scrape metrics.
controller.service.annotationsbroker.service.annotationsserver.service.annotationscontroller.podAnnotationsbroker.podAnnotationsserver.podAnnotations
controller:
...
service:
annotations:
"prometheus.io/scrape": "true"
"prometheus.io/port": "8008"
...
podAnnotations:
"prometheus.io/scrape": "true"
"prometheus.io/port": "8008"Deploy Pinot Helm
kubectl create ns pinot
helm install pinot pinot/pinot -n pinot --values /tmp/pinot-values.yamlDeploy Prometheus
Once Pinot is deployed and running, we can start deploy Prometheus.
Similar to Pinot Helm, we will have Prometheus Helm and its config yaml file:
helm repo add prometheus-community https://prometheus-community.github.io/helm-charts
helm inspect values prometheus-community/prometheus > /tmp/prometheus-values.yamlConfigure Prometheus
Remember to check the configs:
server.persistentVolume: data storage location/size limit/storage class
server.retention: how long to keep the data (default is 15d)
Deploy Prometheus
kubectl create ns prometheus
helm install prometheus prometheus-community/prometheus -n prometheus --values /tmp/prometheus-values.yamlAccess Prometheus
Port forward Prometheus service to local and open the page on localhost:30080
kubectl port-forward service/prometheus-server 30080:80 -n prometheusThen we can query metrics Prometheus scrapped:

Deploy Grafana
Similar to Pinot Helm, we will have Grafana Helm and it's config yaml file:
helm repo add grafana https://grafana.github.io/helm-charts
helm inspect values grafana/grafana > /tmp/grafana-values.yamlConfigure Grafana
Deploy Grafana
kubectl create ns grafana
helm install grafana grafana/grafana -n grafana --values /tmp/grafana-values.yamlGet password to access Grafana
kubectl get secret --namespace grafana grafana -o jsonpath="{.data.admin-password}" | base64 --decode ; echoAccess Grafana dashboard
You can access it locally through port forwarding:
kubectl port-forward service/grafana 20080:80 -n grafanaLog in with your credentials.
admin/[ PASSWORD GET FROM PREVIOUS STEP]
Add data source
Click on Prometheus and set HTTP URL to http://prometheus-server.prometheus.svc.cluster.local

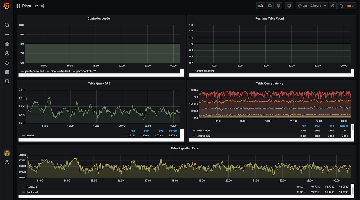
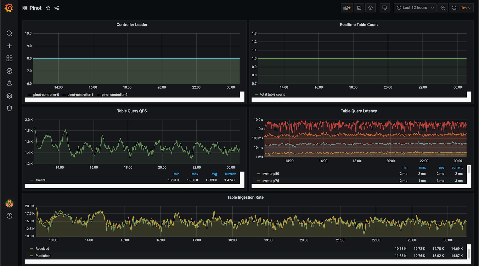
Configure Pinot dashboard
Once data source is added, we can import a Pinot dashboard:

A sample Pinot dashboard JSON is:
Upload this file and select Prometheus as data source to finish the import:

Then you can explore and make your own Pinot dashboard.

Was this helpful?

