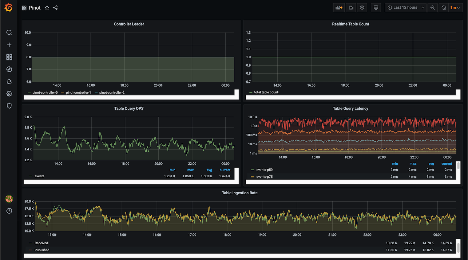
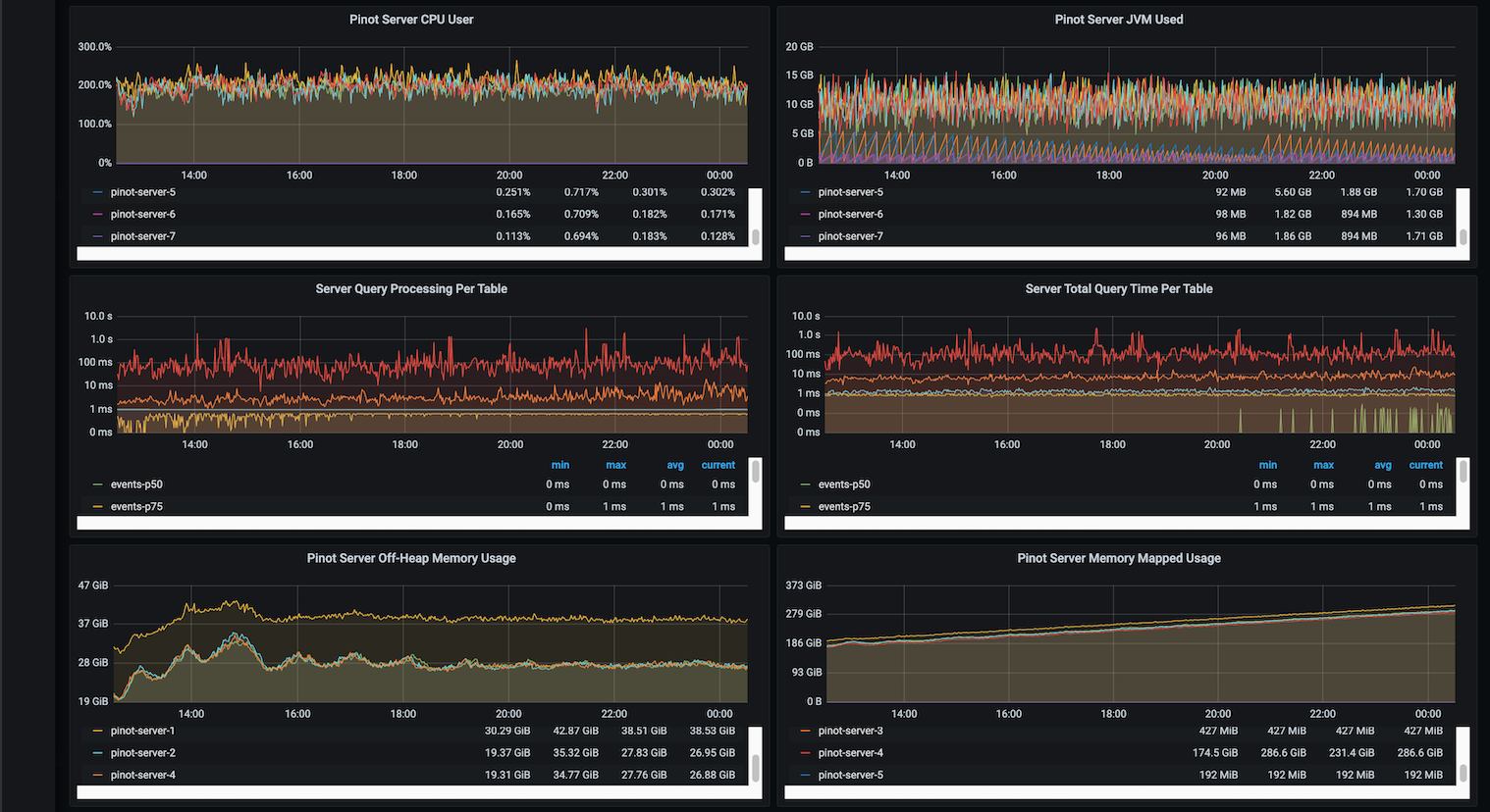
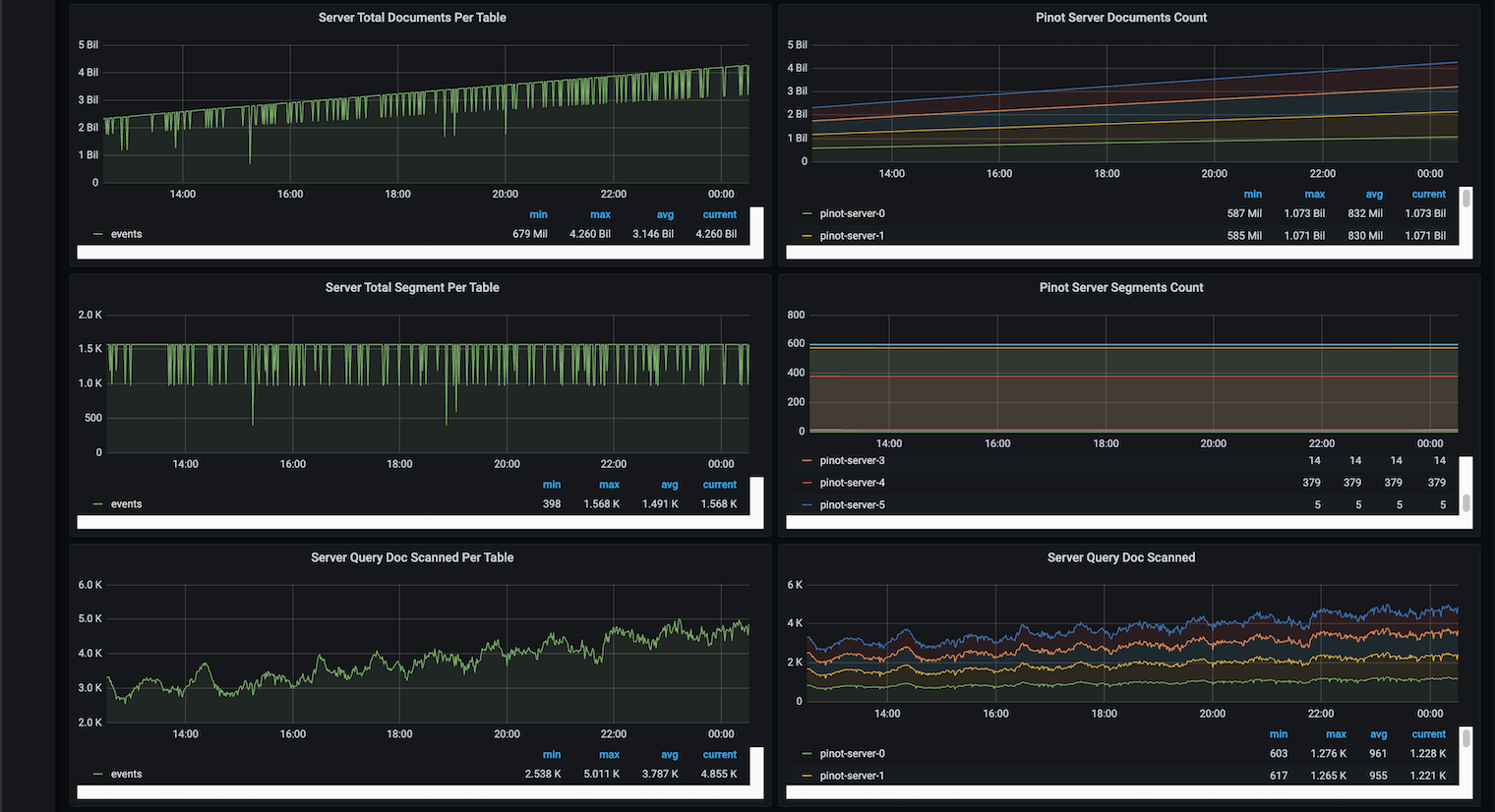
Monitor Pinot using Prometheus and Grafana
Prerequisite
Deploy Pinot
Install Pinot helm repo
## Adding Pinot helm repo
helm repo add pinot https://raw.githubusercontent.com/apache/pinot/master/kubernetes/helm
## Extract all the configurable values of Pinot Helm into a config.
helm inspect values pinot/pinot > /tmp/pinot-values.yamlConfigure Pinot Helm to enable Prometheus JMX Exporter
controller:
...
jvmOpts: "-javaagent:/opt/pinot/etc/jmx_prometheus_javaagent/jmx_prometheus_javaagent.jar=8008:/opt/pinot/etc/jmx_prometheus_javaagent/configs/pinot.yml -Xms256M -Xmx1G"
Deploy Pinot Helm
Deploy Prometheus

Deploy Grafana










Was this helpful?

